

Wat heeft de meeste impact op de klantervaring?
Ontdek met ons analyse dashboard welke factoren de grootste invloed hebben op de ervaring van jouw klanten en voer de juiste verbeteringen door op het juiste moment. Zo heb jij de meeste impact op de klanttevredenheid, klantloyaliteit en groei van jouw organisatie.
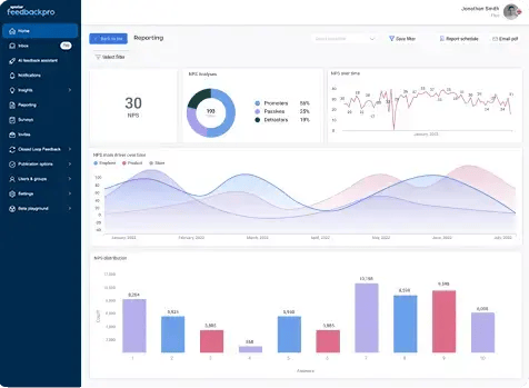
Slimme dashboards die je tijd besparen en in een oogopslag de belangrijkste bevindingen laten zien!
Blader gemakkelijk door al jouw feedbackitems met onze intuïtieve feedback-inbox. Zoek, filter en organiseer al de feedback van je klanten!



Features
Scroll door al je feedback met onze inbox
Sla de data op die jij vaker terug wil zien
Bekijk je KPI’s en tevredenheidsscores in realtime
Houd de scores bij over tijd heen en ontdek direct veranderingen
Zoom in op de redenen achter de cijfers
Weet waar jouw prioriteit naar toe moet om impact te hebben
Vergelijk je input variabelen zoals: geslacht, leeftijd, gekocht product of locatie.
Ontvang direct een alert wanneer er een klacht binnenkomt
Voorkom dat je klanten halverwege afhaken
Dashboard is beschikbaar in meerdere talen
Gebruik de open API voor integraties of om data door te zetten
Plaats feedback in de juiste context door data te combineren
Vergelijk je ervaringsdata over tijd en leg dit naast je operationele data om verbanden te leggen. Als je klanttevredenheid stijgt, stijgen ook je verkoopcijfers. De data hiervan helpt je met het bouwen van een business case, om zo interne stakeholders te overtuigen dat ervaring een grote impact heeft.

Volg onze product tour!
Je bent nu bij 'surveys'. De volgende stap is het versturen van uitnodigingen via verschillende kanalen.

Honderden teksten doorspitten, op zoek naar de rode draad in klantfeedback. Een tijdrovende klus wat vaak vooruit wordt geschoven. Toch is dit van belang. Je vraagt immers niet voor niets open feedback uit. Want waar meerkeuzevragen de lezer in een ...
